Environment – Salesforce
Two-factor authentication is the most effective way to protect your orgโs user accounts. Admins enable two-factor authentication through permissions or profile settings. Users register for two-factor authentication through their own personal settings, using secondary authenticators such as mobile authenticator apps or U2F security keys.

Why Two-factor authentication is beneficial for an orgnisations:
- Adds an extra higher level of security. You can protect your account with something you know (password) and something you have (phone).
- Improved security: By requiring a second form of identification, SMS-2FA decreases the probability that an attacker can impersonate a user and gain access to computers, accounts or other sensitive resources. Even if a fraudster gains access to a password, he wonโt have the second element required to authenticate.
- Users will always be asked for the security code if you login from an unauthorized device or insecure network.
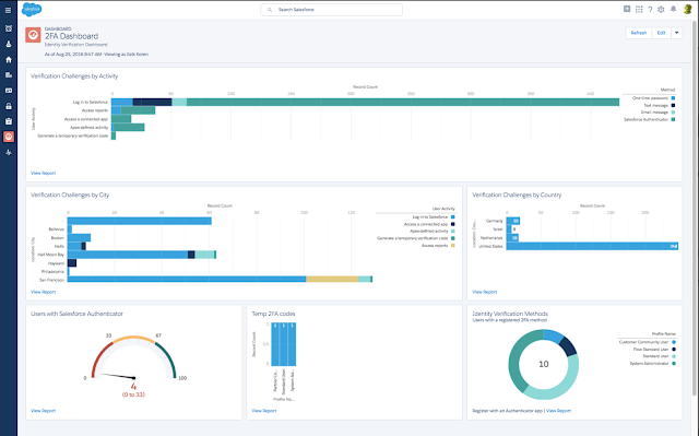
Salesforce Reporting & Dashboard
There is comprehensive dashboard availble for tracking two-factor authentication deployment in your organization, auditing and reporting.
How to Track 2FA deployment in your organization, auditing and reporting: https://appexchange.salesforce.com/appxListingDetail?listingId=a0N3A00000EFmcXUAT
